Outline
We needed to redesign and optimise the UX for the 3 primary clients using Rapport’s existing technology stack.
Their product strategy was to white-label the system and break into an extremely competitive, but growing market.
Deliverables
Platform Audit
Competitor Research
Define Objectives
Prototype & Test
Design UI
Platform Audit
The client was aware that the platform could be improved but was unsure how to define or properly collect the information. We implemented a number of UX tools to conduct an audit.
- User data analytics
- Heat maps/click rates/recordings
- 1:1, group & online surveys
- User flow audit & red routes
- Accessibility and responsive test
- Usability: legibility, hierarchy, info architecture
- Competitor reviews
Competitors
The “Big Boys“
First mover advantage; offers a full range of features. They matched their user objectives directly with their categories and offer a very high level of user customisation.
The “Up & Comers“
These have conservative feature sets and less customisation but take advantage of offering pre-built specialised systems that encourage agility.
- Personal Accountability
- Peer Relationships
- Managing “Sideways”
- Peer Recognition
- Work / Life Balance
- Transparency
Key Users
Managers / Supervisors
A high-frequency user.
They view localised information and need to see trends and goals associated with their position.
Human Resources
Medium Frequency user.
They need to see warnings, alerts and flagged issues quickly as well as onboarding and offboarding survey results.
CEO / Executives
Low-frequency user.
They need top-level comparisons, and company-wide trends and match performance with industry standards.
Employees / Contractors
Varied frequency of use.
They want to see management being accountable and transparent, hyper-localised use.
Product Strategy
Rapport wanted to launch a new engagement portal that competed with big players but had the disadvantage of being late to market.
The “Big Boy’s” abundance was their weakness, resulting in user needs being overlooked due to bloat.
We would focus on the first 3 tiers of the human needs pyramid; allowing the initial launch to be achievable and effective.
Initial Designs
Design Goals
- Group information based on individual user objectives
- Filter irrelevant information
- Reveal previously obscure trends or threats in the company
- Tailor and customise each user experience
- Show tangible outcomes to the users
Internal Design revisions




External Design Revisions
After conducting user testing and A/B testing via InvisionApp, we finally narrowed down an optimal design. We found a balance that accommodated each use case.
The final revision needed to incorporate the new branding, reduction of features for MVP and adjustments to match Microsoft Power BI.
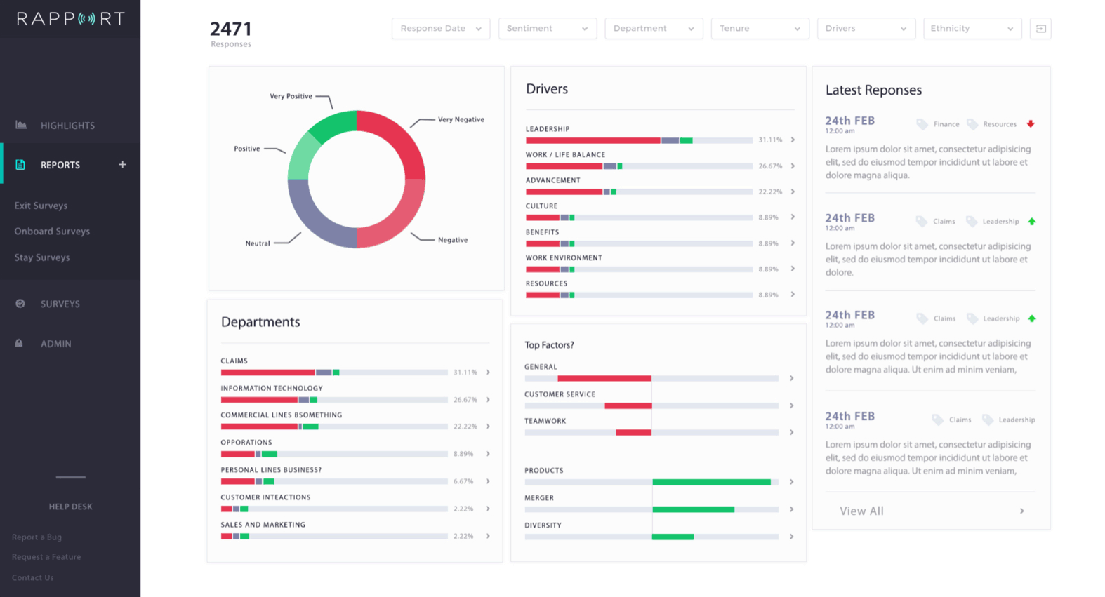
Minimum Viable Product
The final design for Rapport was very successful. The rate of use for existing customers increased by 90%.
The metrics for employee engagement continue to be tracked but look very promising.
Final Outcome
Clement Wu – Prime8
Let's see if we click 👉
We have experience at every level and stage. Talk to us about strapping a rocket to your roadmap.